This is the Windows app named SPM - Monitoring (Simple Ping Monitor) whose latest release can be downloaded as SPM-Monitoring-System_v3.7.0.5.ZIP. It can be run online in the free hosting provider OnWorks for workstations.
Download and run online this app named SPM - Monitoring (Simple Ping Monitor) with OnWorks for free.
Follow these instructions in order to run this app:
- 1. Downloaded this application in your PC.
- 2. Enter in our file manager https://www.onworks.net/myfiles.php?username=XXXXX with the username that you want.
- 3. Upload this application in such filemanager.
- 4. Start any OS OnWorks online emulator from this website, but better Windows online emulator.
- 5. From the OnWorks Windows OS you have just started, goto our file manager https://www.onworks.net/myfiles.php?username=XXXXX with the username that you want.
- 6. Download the application and install it.
- 7. Download Wine from your Linux distributions software repositories. Once installed, you can then double-click the app to run them with Wine. You can also try PlayOnLinux, a fancy interface over Wine that will help you install popular Windows programs and games.
Wine is a way to run Windows software on Linux, but with no Windows required. Wine is an open-source Windows compatibility layer that can run Windows programs directly on any Linux desktop. Essentially, Wine is trying to re-implement enough of Windows from scratch so that it can run all those Windows applications without actually needing Windows.
SCREENSHOTS
Ad
SPM - Monitoring (Simple Ping Monitor)
DESCRIPTION
This tool will help you to monitoring your office IT environment.
It will signals to you, if some hosts are unavailable (or answer time is to long, its "CPU is overloaded", "available RAM is Low", "low logical disks free space", "disks overloaded" or 'network adapters overloaded').
E-Mail, SMS, Push, Telegram Bot and Sound Notifications.
Logging. Reporting.
Features
- Hosts availability monitoring (ICMP).
- Monitoring hosts CPU load, available RAM, Logical Disks free space and load, network adapters load.
- Windows EventLog events forwarding and host reboot notifications.
- Agents for Windows and Linux.
- Web Sites Monitoring (HTTP).
- - E-Mail Notifications with custom templates. -
- - SMS Notifications (worldwide). -
- - Push Notifications. -
- - Telegram Notifications (get notifications in your IT chat, logs, uptime stats). -
- - Sound Notifications. -
- Notifications support dependencies, or chains of dependencies (For example don`t need to send notifications for each VMs when its HyperV host is unavailable)
- Notifications weekdays limitations for all or each host separately.
- Aggregate 'short time sent' emails in one message.
- Logging.
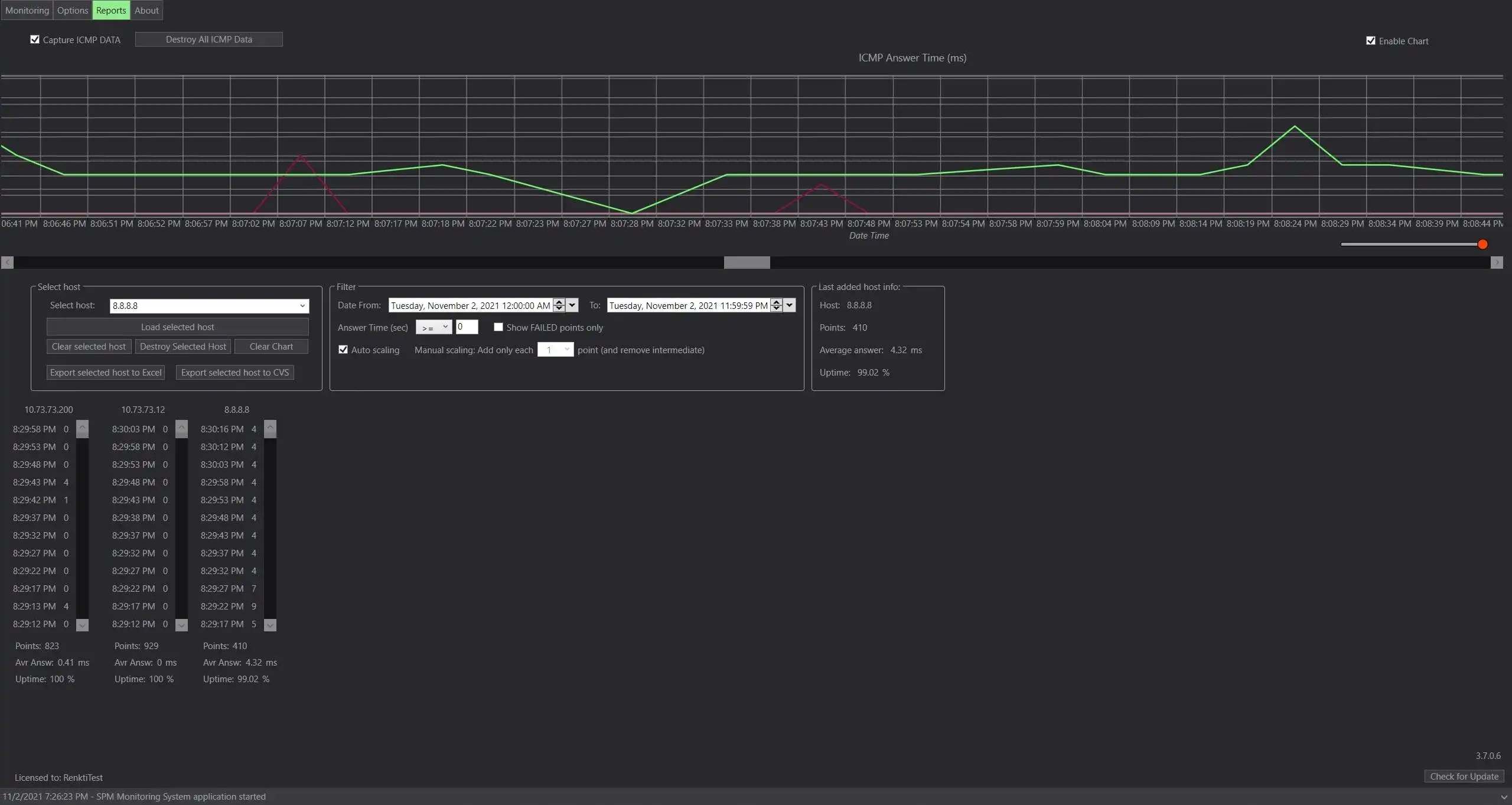
- Reporting – Host statistics, uptime, average answer time. ICMP activity Chart.
- Tray notifycations.
- Add IP ranges. Can add only available hosts.
- Import hosts from Active Directory or CSV, export to CSV, export to Excel. Export Reports of an ICMP statistics to CSV and Excel.
- Host grouping and tagging.
- Few Visual representation of Host objects.
- Drag@Drop hosts rearrange and group assigning.
- Realtime charts of Hosts ICMP Activity.
- Also you can ask Telegram Bot for hosts status, some host or all hosts in some group.
- You can run your Powershell/VBS scripts from Telegram Bot Chat by command.
- Show additional ICMP Information.
- Customize ICMP timeout and check interval.
- Hide to the system tray.
- Start with Windows and start minimized, save last state.
- Result output to HTML and XML for your external services like webserver.
- Automatic check internet connection.
- White and Dark Color Themes.
- Full Screen Monitoring mode.
- Integrated Selfhosted WEB API.
- Available Web Console (asp.net application).
Audience
System Administrators
User interface
Win32 (MS Windows)
Programming Language
C#
This is an application that can also be fetched from https://sourceforge.net/projects/simple-ping-monitor/. It has been hosted in OnWorks in order to be run online in an easiest way from one of our free Operative Systems.





